Conference Tracker - How do I update the session evaluation survey?

Conference Tracker - How do I update the session evaluation survey?

Introduction

In Conference Tracker we use session evaluation surveys which are very useful to get feedback from the attendees about the quality of the session. A survey will be automatically sent each time an attendee enters a session if enabled, these questions can be changed as needed. In this article, we review how to customize this evaluation as needed. 


Step-By-Step

1- Go to Feedback > Session Evaluation:
2- Options in the Session Evaluation screen:



Edit Survey:

With this option, you can enter the specific topics you want to evaluate for the session. To add a new topic, type it into the text field and click the Ask question button. Attendees will answer each topic using a 5-star rating. To remove a topic, click the small red garbage icon to its right.

Notice that if you scroll down there is an option to allow open comments.



 Customize Survey:

This feature allows you to update the questions for a specific session if you don’t want to use the default survey. In the Select a Session  section, search for the session you want to customize, then update the survey form as needed.



Now you can add/remove/change topics to be rated from that specific session:



Summary report

With this option, you can view a summary report for each session. The report shows the average rating for the session overall, as well as the average rating for each topic specified in the session evaluation form. Red and green indicators show how each topic’s rating compares to the same topic in other sessions — red indicates a lower (worse) rating, and green indicates a higher (better) rating. You can also click Print Report to get a hard copy.



Evaluations by Session

This option lets you view evaluations for each session. After selecting a session, you’ll see a list of responses grouped by attendee. Any comments submitted will also be displayed. Click Print Report to get a hard copy of the information.



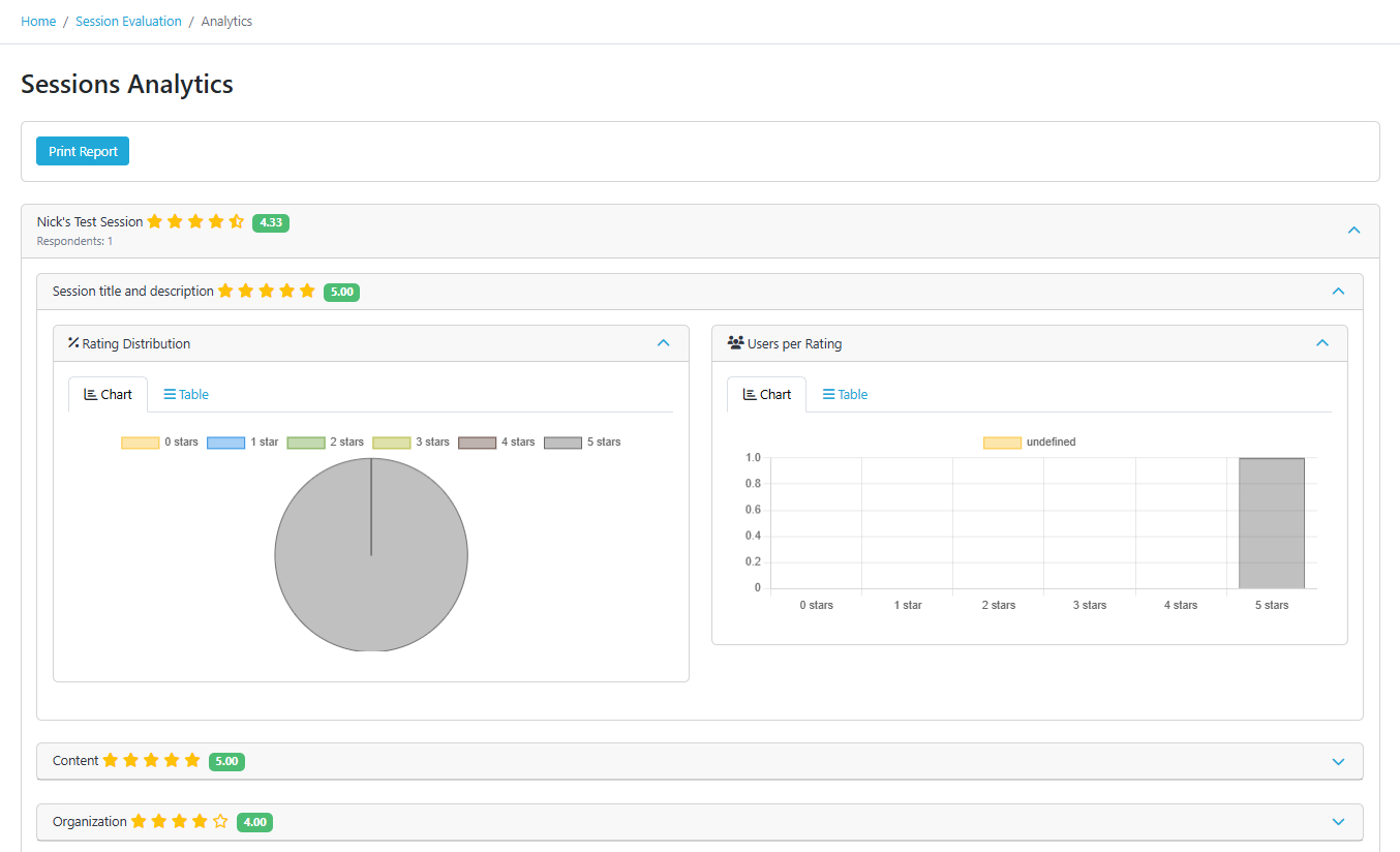
Analytics

See the average rating for each session at a glance. Colored indicators instantly show how each topic performed compared to other sessions:

  • Green: Topic rating is higher (better) than average.

  • Red: Topic rating is lower (worse) than average.

Dig Deeper into the Ratings
Expand any topic to see a detailed breakdown of the audience's feedback:

  • Rating Distribution: A chart showing what percentage of attendees gave each star rating.

  • Response Count: A bar graph showing how many people selected each rating.

Print Report option is available for a physical copy.